exodus4d / pathfinder_websocket
WebSocket extension for 'Pathfinder'
Installs: 2
Dependents: 0
Suggesters: 0
Security: 0
Stars: 6
Watchers: 1
Forks: 13
Open Issues: 4
pkg:composer/exodus4d/pathfinder_websocket
Requires
- php-64bit: >=7.1
 - ext-json: *
 - cboden/ratchet: 0.4.x
 - clue/ndjson-react: 1.1.*
 - react/promise-stream: 1.2.*
 
Suggests
- ext-event: If installed, 'ExtEventLoop' class will get used as default event loop. Better performance. https://pecl.php.net/package/event
 
This package is auto-updated.
Last update: 2025-10-29 02:56:45 UTC
README
Requirements
- PHP (≥ v7.1)
 - A working instance of Pathfinder (≥ v2.0.0-rc.1)
 - Composer to install packages for the WebSocket server
 
Install
- Checkout this project in a new folder e.g. 
/var/www/websocket.pathfinder - Install Composer
 - Install Composer dependencies from 
composer.jsonfile: 
$ cd /var/www/websocket.pathfinder$ composer install
- Start WebSocket server 
$ php cmd.php 
Configuration
Default
Clients (WebBrowser) listen for connections
- Host: 
0.0.0.0.(=> any client can connect) - Port: 
8020 - ↪ URI: 
127.0.0.1:8020 
(=> Your WebServer (e.g. Nginx) should proxy all WebSocket connections to this source)
TCP TcpSocket connection (Internal use for WebServer ⇄ WebSocket server communication)
- Host: 
127.0.0.1(=> Assumed WebServer and WebSocket server running on the same machine) - Port: 
5555 - ↪ URI: 
tcp://127.0.0.1:5555 
(=> Where Pathfinder reaches the WebSocket server. This must match SOCKET_HOST, SOCKET_PORT options in environment.ini)
Start parameters [Optional]
The default configuration should be fine for most installations. You can change/overwrite the default Host and Port configuration by adding additional CLI parameters when starting the WebSocket server:
$ php cmd.php --wsHost [CLIENTS_HOST] --wsPort [CLIENTS_PORT] --tcpHost [TCP_HOST] --tcpPort [TCP_PORT] --debug 0
For example: If you want to change the the WebSocket port and increase debug output:
$ php cmd.php --wsPort 8030 --debug 3
--debug (default --debug 2)
Allows you to set log output level from 0 (silent) - errors are not logged, to 3 (debug) for detailed logging.
WebSocket UI
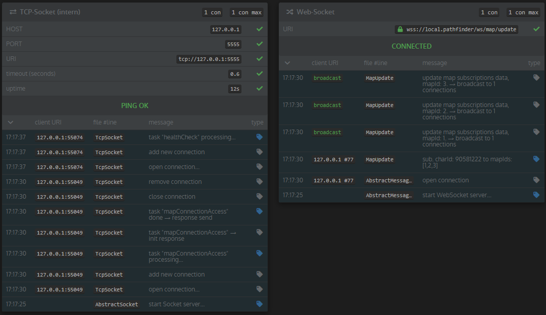
There is a WebSocket section on Pathinders /setup page. After the WebSocket server is started, you should check it if everything works.
You see the most recent WebSocket log entries, the current connection state, the current number of active connections and all maps that have subscriptions
Log entry view. Depending on the --debug parameter, the most recent (max 50) entries will be shown:
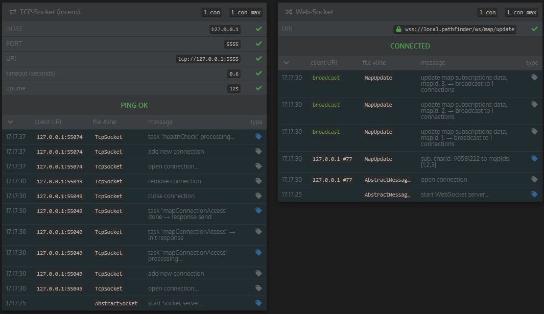
Subscriptions for each map:
Unix Service (systemd)
New Service
It is recommended to wrap the cmd.php script in a Unix service, that over control the WebSocket server.
This creates a systemd service on CentOS7:
$ cd /etc/systemd/system$ vi websocket.pathfinder.service- Copy script and adjust 
ExecStartandWorkingDirectoryvalues: 
[Unit]
Description = WebSocket server (Pathfinder) [LIVE] environment
After = multi-user.target
[Service]
Type = idle
ExecStart = /usr/bin/php /var/www/websocket.pathfinder/pathfinder_websocket/cmd.php
WorkingDirectory = /var/www/websocket.pathfinder/pathfinder_websocket
TimeoutStopSec = 0
Restart = always
LimitNOFILE = 10000
Nice = 10
[Install]
WantedBy = multi-user.target
Now you can use the service to start/stop/restart your WebSocket server
$ systemctl start websocket.pathfinder.service$ systemctl restart websocket.pathfinder.service$ systemctl stop websocket.pathfinder.service
Auto-Restart the Service
You can automatically restart your service (e.g. on EVE-Online downtime). Create a new "timer" for the automatic restart.
$ cd /etc/systemd/system(same dir as before)$ vi restart.websocket.pathfinder.timer- Copy script:
 
[Unit]
Description = Restart timer (EVE downtime) for WebSocket server [LIVE]
[Timer]
OnCalendar = *-*-* 12:01:00
Persistent = true
[Install]
WantedBy = timer.target
Now we need a new "restart service" for the timer:
$ cd /etc/systemd/system(same dir as before)$ vi restart.websocket.pathfinder.service- Copy script:
 
[Unit]
Description = Restart (periodically)  WebSocket server [LIVE]
[Service]
Type = oneshot
ExecStart = /usr/bin/systemctl try-restart websocket.pathfinder.service
And then, we need to either restart the machine or launch
systemctl start restart.websocket.pathfinder.timer